Everything you need to audit,
understand, and improve any website.
Evalta combines Google PageSpeed Insights, AI content analysis, and an intelligent fix agent into one audit workflow.
Start your free trial →An AI that fixes issues — not just reports them
Every issue in your report has an AI agent behind it. Open the chat and the agent already knows your page, your tech stack, and what's causing the problem. It gives you the specific fix — and checks your work after you make it.
- Framework-specific advice — Next.js, WordPress, Shopify, and more
- Investigates beyond PSI — finds signals in your HTML that Google missed
- Re-scan inside the chat to confirm fixes worked
- After two failed attempts, searches the web for solutions
- Tracks sitewide issues per page — get credit for every fix

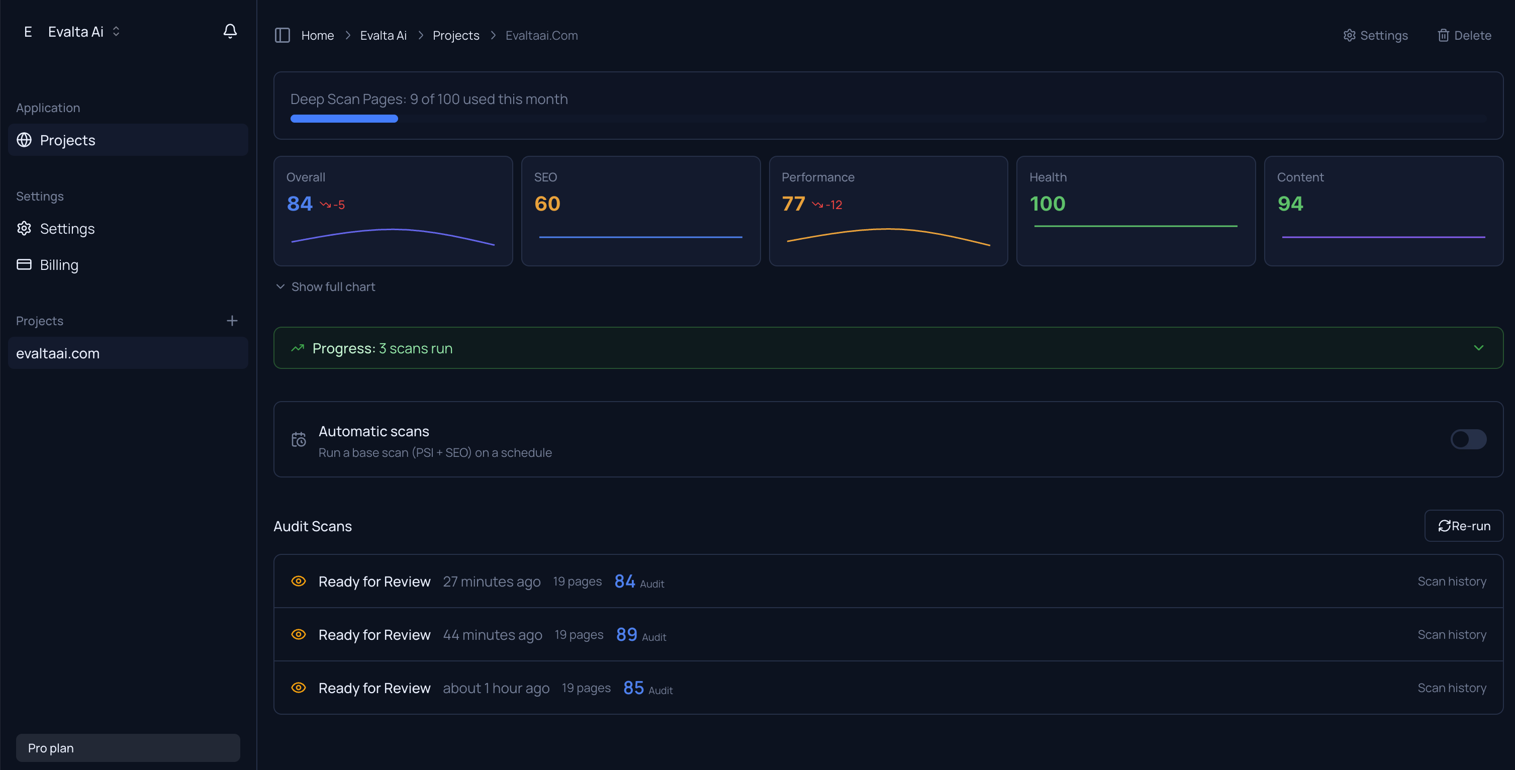
Real performance data, not estimates
Integrated Google PageSpeed Insights on every selected page. Core Web Vitals measured on real mobile conditions — the same data Google uses to rank your site.
- LCP, CLS, and INP scored on mobile and desktop
- Per-page performance breakdown with specific failing resources
- Identifies render-blocking scripts, unoptimised images, and font issues
- Detects animation libraries, third-party scripts, and resource hints
- Performance trend tracking across every scan

Technical SEO that goes deeper than meta tags
Automatic detection of the SEO fundamentals that determine whether Google can find, understand, and rank your pages — with structured data validation that matches Google's own Rich Results Test.
- Meta titles, descriptions — missing, duplicate, or wrong length
- Heading structure, internal links, canonical tags, robots directives
- JSON-LD structured data validated against Google's Rich Results spec
- Finds missing schemas and broken fields that block star ratings and FAQ accordions
- Opportunity detection — pages that should have schema but don't

Content quality analysis that reflects Google's standards
A two-pass AI content analysis that triages every page quickly, then analyses the ones that need attention. Content score sits alongside your performance score — a complete picture of your SEO health.
- Content depth and quality scoring per page
- Thin content detection — pages unlikely to rank
- Heading structure and readability analysis
- Keyword relevance and content focus scoring
- Available on Pro and Agency plans

Track every improvement across every scan
Score history charts show you whether your work is paying off. Every fix you make is tracked — even partial progress on sitewide issues counts toward your totals.
- Overall, Audit, and Content score history across all scans
- Per-issue progress tracking — fixed, improved, regressed
- Partial credit for sitewide issues fixed one page at a time
- Score drop alerts — email when your score falls 5+ points
- Scheduled scans — daily, weekly, bi-weekly, monthly, or custom

And more
Everything else included in every plan.
Structured data validation
NewValidates JSON-LD against Google's Rich Results spec. Finds missing schemas and broken fields that block rich results.
Scheduled scans
Set up automatic recurring scans on your schedule. Get emailed when your score drops.
PDF reports
White-label PDF audit reports for client delivery. Agency plan includes your logo.
Email notifications
Get notified when scans complete and when scores drop. Manage preferences per project.
Site health monitoring
Broken links, redirect chains, HTTPS issues, missing viewport tags.
Navigation audit
Missing navigation, excessive menu depth, and duplicate link detection.
Team workspaces
Collaborate on audits with shared projects and team accounts.
JavaScript site support
Detects client-side rendered sites and uses browser rendering for accurate analysis.
